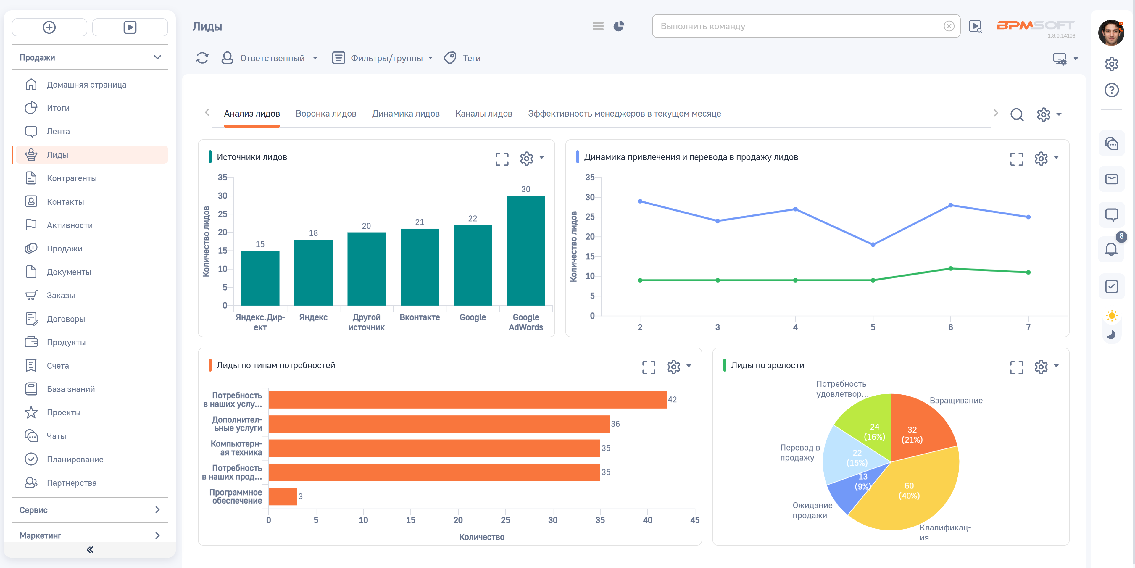
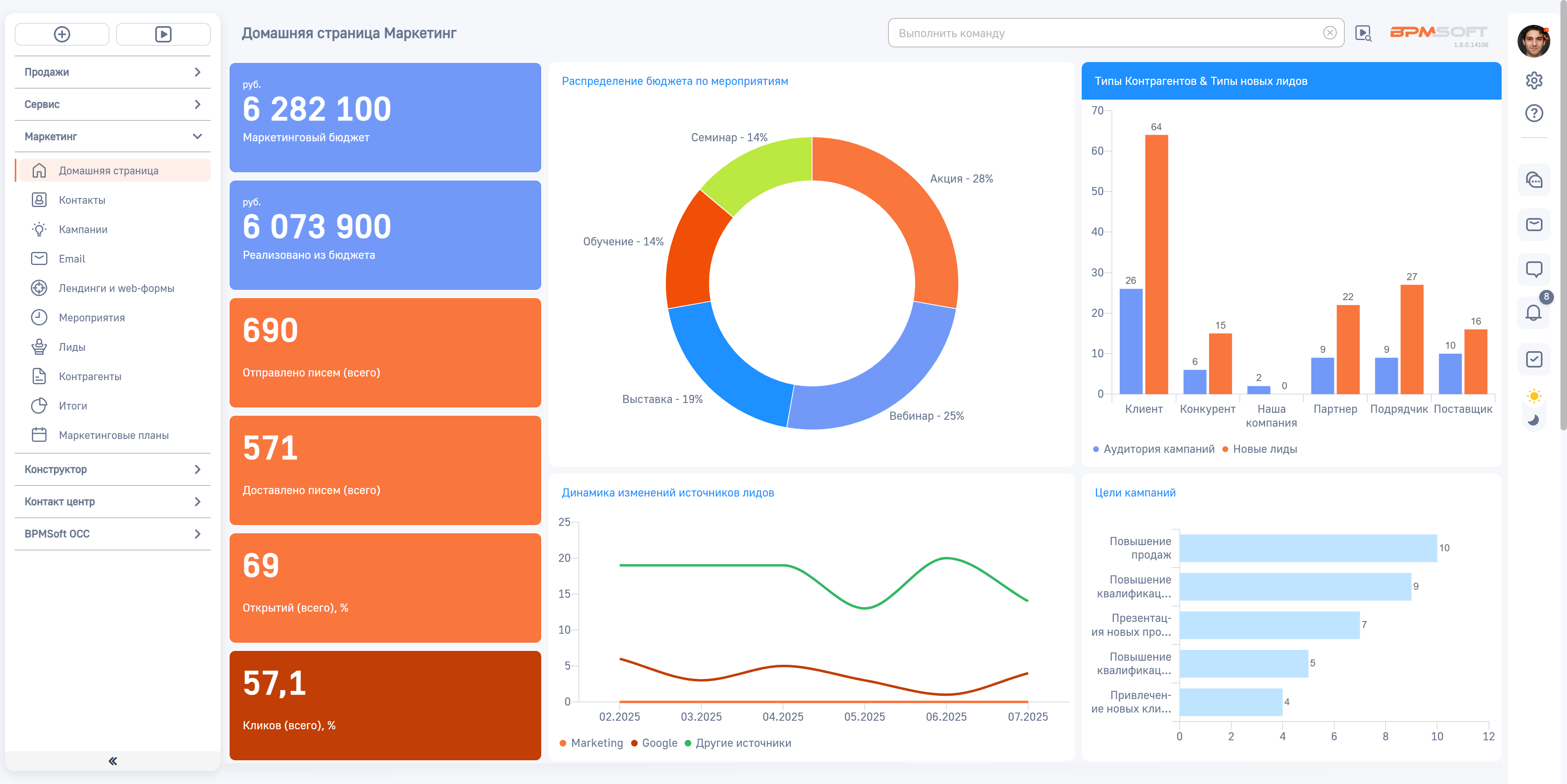
Управление продажами
BPMSoft Управление продажами — CRM-система для оптимизации и ускорения процессов продаж на всех этапах, от привлечения до повторных заказов.
В основе системы — инструментарий для автоматизации основных и смежных процессов продаж, а также технология low-code для гибкой настройки под заказчика.








