Финансы

Решение для банков и финансовых организаций на базе low-code платформы. Управляйте оформлением кредитных заявок, онбордингом контрагентов, портфелем финансовых продуктов. Создавайте условия для работы специалистов и используйте гибкую аналитику для принятия управленческих решений.
Рассчитать стоимость
Стоимость одной лицензии BPMSoft Финансы начинается от 3 080 руб. за пользователя в месяц (без НДС). Оставьте заявку и получите индивидуальный расчет.

Управляйте финансовыми услугами с BPMSoft

Искусственный интеллект

Управляйте эффективнее финансовой организацией с технологиями искусственного интеллекта.

Обрабатывайте обращения быстрее при помощи моделей распределения и предзаполнения числовых и справочных полей. Проводите предиктивный скоринг по запросам и сделкам в автоматическом режиме. Находите обращения и договоры с моделью поисках схожих текстов.

Прогнозируйте отток клиентов и запускайте кампании по их удержанию. Используйте модели товарных рекомендаций для кросс-продаж финансовых и нефинансовых продуктов.
Искусственный интеллект

Профиль клиента 360⁰

Создайте единую базу юридических и физических лиц, детальный цифровой профиль клиента 360 градусов с помощью CRM для банка и других финансовых организаций.

BPMSoft собирает информацию из истории взаимоотношений с потребителем, на основе данных из внешних и внутренних источников с возможным подключением технологий искусственного интеллекта.

Сочетание удобной динамической сегментации и омниканальных коммуникаций CRM для банка позволяет осуществлять индивидуальный подход к клиенту на всех этапах воронки.
Профиль клиента 360⁰

Управление маркетингом и продажами

Управляйте маркетингом и продажами — проверяйте гипотезы, формируйте сегменты и настраивайте лидогенерацию.

Контролируйте касания клиента в воронке продаж и анализируйте эффективность рекламной кампании по каждому каналу продвижения.

Отслеживайте работу сотрудников и другие бизнес-процессы для достижения максимальных результатов.
Управление маркетингом и продажами

Управление продуктовым каталогом

Классифицируйте и создавайте продуктово-сегментарную и кросс-продуктовые матрицы.

Управляйте доступностью, условиями для разных сегментов аудиторий и ограничениями.

Настраивайте условия контроля финансовых ковенант.
Управление продуктовым каталогом

Управление обращениями

Организуйте эффективное управление обращениями в едином реестре. Все поступающие запросы, включая обращения в сервисную службу, регистрируются автоматически.

Классифицируйте запросы и отслеживайте результаты с помощью отлаженной автоматизированной системы.
Управление обращениями

Управление работой сотрудников

Создайте эффективный инструмент, который поможет сотрудникам фронт-, мидл- и бэк-офиса взаимодействовать с клиентами на всех этапах работы.

Автоматизируйте регламенты — улучшайте работу команды с помощью напоминаний, отслеживайте необходимые показатели по клиентской базе и другие параметры.
Управление работой сотрудников

Онбординг

Проводите онбординг юридических лиц в автоматическом режиме с учетом оценки контрагентов требованиям законодательства и внутренних регламентов.

Сокращайте время на онбординг благодаря настроенным бизнес-процессам и включайте в работу представителей ответственных служб. Юристы, комплаенс, информационная безопасность и другие теперь включены в процессы согласования и проверки документов.

Подключайте и внешние сервисы для проведения процедуры онбординга контрагентов.
Онбординг

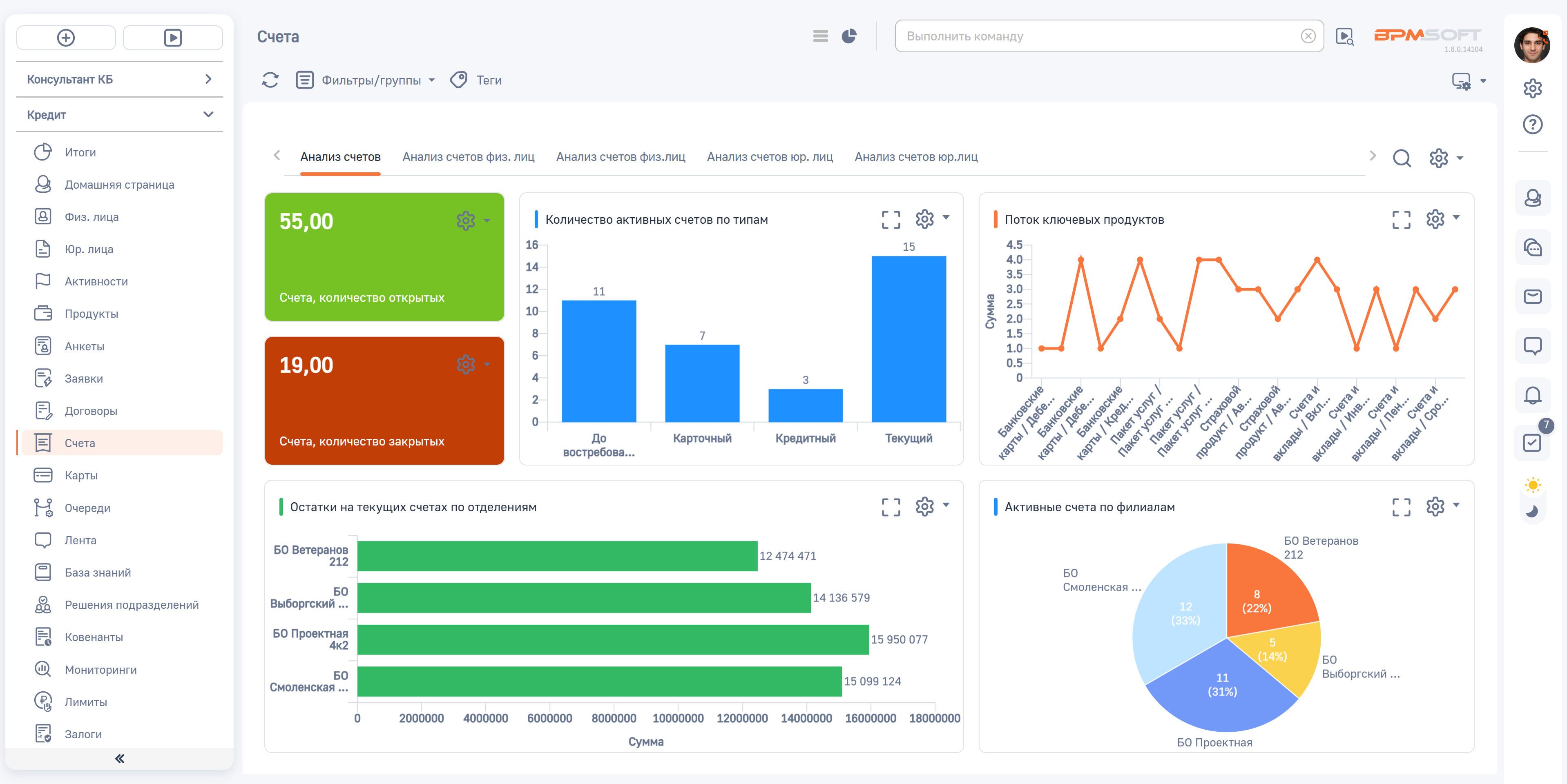
Кредитование

Используйте единый реестр заявок для оформления банковских продуктов, который включает в себя анализ финансового состояния заёмщика: информацию о доходах и расходах, владение собственностью, наличие кредитных обязательств.

Настраивайте условия сделки и автоматический подбор пакета документов. Воспользуйтесь готовыми процессами кредитного конвейера для физических лиц.
Кредитование

Верификация

Управляйте очередями заявок в едином окне верификатора: обеспечьте проверку данных, фиксируйте результаты рассмотрения заявок, изменяйте окончательные условия и пользуйтесь удобной службой напоминаний.
Верификация

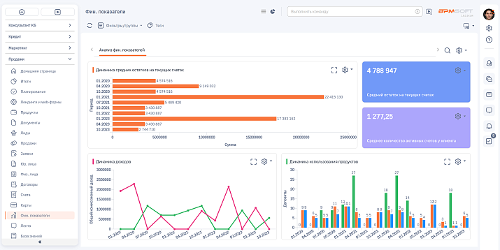
Аналитика

Воспользуйтесь готовыми шаблонами информационных панелей и отчётов, а также настраивайте собственные графики, шкалы и показатели. Создавайте сводные таблицы и печатные формы.

Погружайтесь в данные от верхнего уровня до конкретной записи и сотрудника, повышая вовлеченность и уровень управления ситуацией. Анализ воронки отразит объективные данные по каждому этапу — статистику, бюджет и конверсии.
Аналитика

Конструктор low-code

Создавайте собственные бизнес-приложения и IT-решения для автоматизации финансового предприятия с помощью low-code инструментов для управления внутренними и внешними бизнес-процессами.
Конструктор low-code

Исследование российского рынка CRM-систем

Подробный обзор 20+ российских решений – в аналитическом обзоре Фонда Сколково и аналитического центра TAdviser. Узнайте, кто оказался в лидерах.
Финансы

Видео о продукте

Узнайте больше о возможностях и функциональных особенностях платформы BPMSoft Финансы для цифровой трансформации деятельности банка.
Спикер – Екатерина Герасимова, руководитель продуктового направления и финансового анализа.

Какие задачи решает наш сервис

Гибкая настройка бизнес-процессов

Гибкая настройка бизнес-процессов

Инструменты визуального моделирования позволяют автоматизировать бизнес-процессы банка и другой финансовой организации любой сложности без привлечения разработчиков.

Корректировать и добавлять функционал в CRM для банка и другой организации, осуществляющей финансовую деятельность, вы сможете на всех этапах — во время проектирования, исполнения и мониторинга.
Доступ к real-time аналитике

Доступ к real-time аналитике

Система автоматизации банка содержит большое количество готовых отчетов и аналитических моделей, необходимых для оценки эффективности процессов продаж в режиме реального времени.

Любой график можно дополнить собственными срезами, используя фильтры.
Использование лучших практик продаж

Использование лучших практик продаж

В систему автоматизации продаж финансовой организации заложены эталонные процессы с любым циклом сделки, доказавшие свою эффективность в крупнейших российских компаниях.

Используя возможности BPMSoft, вы можете адаптировать процессы под бизнес-логику организации или создать собственные.
Контроль эффективности менеджеров

Контроль эффективности менеджеров

Система цифровизации финансовых продуктов позволяет создавать задачи и отслеживать их исполнение на всех этапах работы с клиентами.

Это позволяет стандартизовать и ускорить операционные процессы управления финансовой организацией и обеспечить прозрачность работы отдела продаж для руководства компании.

Преимущества

  • BPMSoft входит в реестр российского ПО.
  • Входит в продуктовый портфель крупного ИТ-холдинга LANSOFT.
  • Подходит для среднего и крупного бизнеса с развитой ИТ-инфраструктурой.
  • Работает на любом типе устройств, в браузере и в мобильном приложении.
  • Гибко кастомизируется и быстро адаптируется под изменения бизнес-процессов.
  • Интегрируется с различными каналами и платформами.
  • Обеспечивает безопасность персональных данных и в облаке, и онсайт.
  • Соответствует всем требованиям импортозамещения.
  • Относится к классу высоконагруженных отказоустойчивых ИТ-систем.
Финансы
Помощь в выборе решения
Оставьте свои контакты и наш менеджер свяжется с Вами в ближайшее время.
Вебинар: 22 апреля в 11:00
Приглашаем вас на вебинар «BPMSoft – от выбора к реальным процессам», где покажем, как компании на практике сокращают time-to-market и масштабируют бизнес с помощью решений BPMSoft.
Регистрация на мероприятие
Готовы сделать выбор CRM?
Оставьте заявку, и наши эксперты бесплатно проконсультируют вас, подберут подходящую конфигурацию и рассчитают стоимость проекта.
Готовы сделать выбор CRM? (детальная)
Оставьте заявку, и наши эксперты бесплатно проконсультируют вас, подберут подходящую конфигурацию и рассчитают стоимость проекта.
Готовы сделать выбор CRM?
Оставьте заявку, и наши эксперты бесплатно проконсультируют вас, подберут подходящую конфигурацию и рассчитают стоимость проекта.
Готовы сделать выбор CRM? (детальная)
Оставьте заявку, и наши эксперты бесплатно проконсультируют вас, подберут подходящую конфигурацию и рассчитают стоимость проекта.
Оставить заявку
Оставьте свои контакты и наш менеджер свяжется с Вами в ближайшее время.
Демонстрационная версия BPMSoft
Заполните заявку для получения бесплатного доступа к демонстрационному стенду на 14 дней.
Типовое внедрение
Внедрите BPMSoft CRM в свою компанию всего за 8 рабочих дней по фиксированной цене! Заполните заявку для уточнения условий.
Заказать презентацию
Наш менеджер свяжется с Вами в ближайшее время.
Рассчитать стоимость
Задать вопрос
Карта сценариев использования ИИ для управления маркетингом, продажами и сервисом
Заполните форму и мы отправим исследование на E-mail
Присоединяйтесь к партнерской сети BPMSoft
Оставьте свои контакты и наш менеджер свяжется с Вами в ближайшее время
Тип партнерства*
Управление полным жизненным циклом клиента: от генерации лидов и продаж до внедрения, поддержки и продления подписки.
Разработка собственного Приложения – производного программного обеспечения, созданного на платформе BPMSoft (Базовое ПО).
Есть вопросы?
Не нашли для себя подходящую вакансию, или остались вопросы?
*
Есть вопросы?
Не нашли для себя подходящую вакансию, или остались вопросы?
*
Стать образовательным партнёром
Оставьте свои контакты и наш менеджер свяжется с Вами в ближайшее время.
Заявка на консультацию
Оставьте свои контакты и наш менеджер свяжется с Вами в ближайшее время.
Подписка
Спасибо!
Ваша заявка принята.
Наш сотрудник свяжется с вами в течение 1-2 рабочих дней.
Внимание!
Обнаружена ошибка.
Проверьте вашу почту
Для завершения подписки перейдите по ссылке в письме, которое мы только что отправили. Если письма нет во «Входящих», проверьте папку «Спам».
Telegram Подписаться
Уважаемые клиенты! Предупреждаем о случаях недобросовестной конкуренции и мошенничестве в сети Интернет.
Подробнее